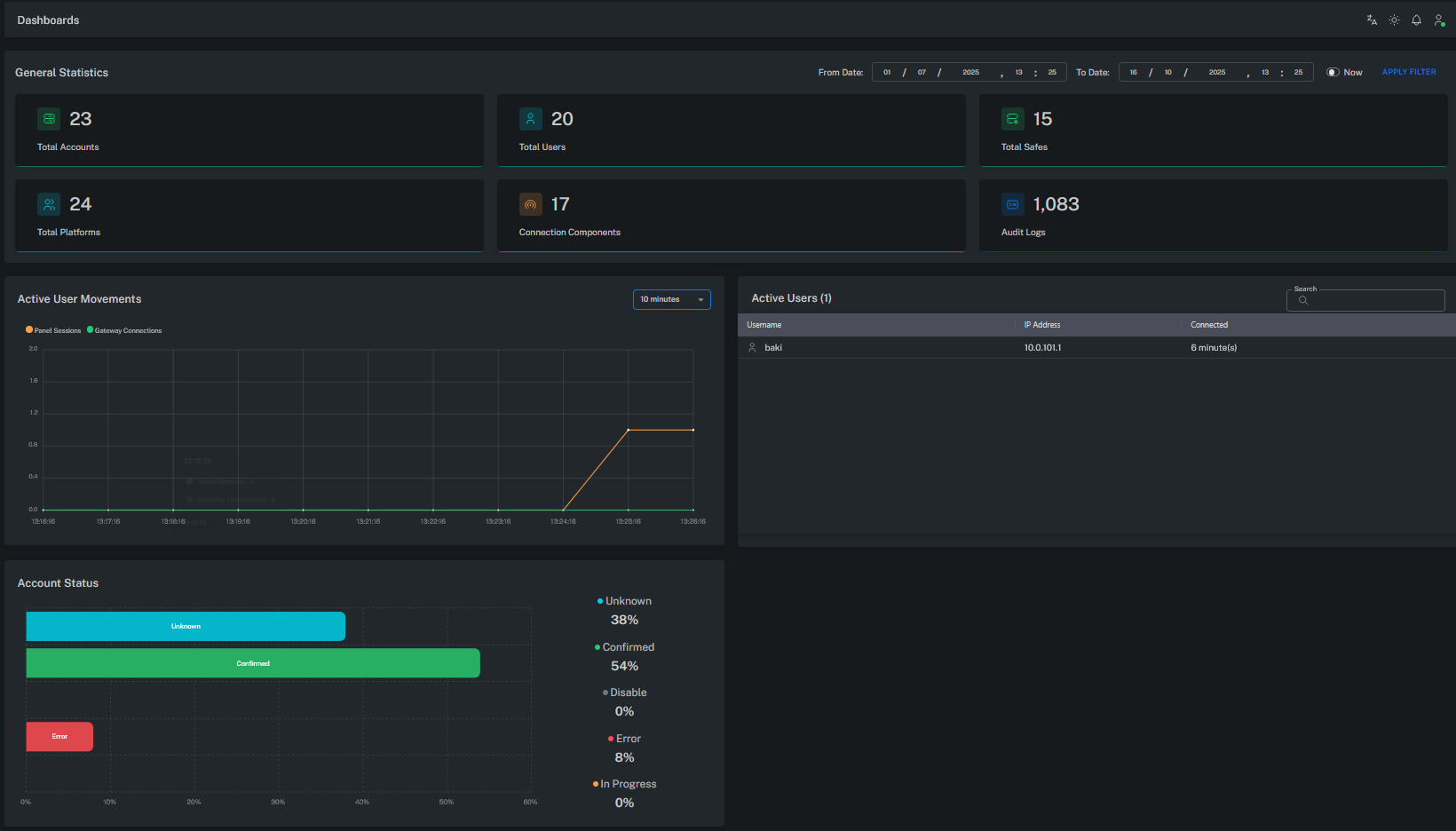
Dashboard
Grizzle ZT-PAM Dashboard, sistemin genel durumunu, kullanıcı aktivitelerini ve yönetilen varlıkları tek bir ekrandan izlemeye olanak sağlar.
Bu sayfa, güvenlik operasyonlarının merkezi kontrol paneli olarak tasarlanmıştır.

General Statistics (Genel İstatistikler)
Bu bölüm, sistemdeki temel bileşenlerin sayısal özetini sunar:
| Başlık | Açıklama |
|---|---|
| Total Accounts | Vault’ta yönetilen toplam ayrıcalıklı veya servis hesabı sayısı. |
| Total Users | Sisteme erişim yetkisi bulunan toplam kullanıcı sayısı. |
| Total Platforms | Tanımlı platform (Windows, Linux, Database, Network Device vb.) sayısı. |
| Total Safes | Vault içerisinde tanımlı güvenli alan (Safe) sayısı. |
| Connection Components | Aktif bağlantı modülü / connector sayısı (ör. RDP, SSH, WebURL). |
| Audit Logs | Kaydedilen toplam denetim (audit) olayı sayısı. |
Bu alan, sistemin genel ölçeğini ve aktiflik durumunu gösterir.
Active User Movements (Aktif Kullanıcı Hareketleri)
Bu grafik, belirli bir zaman aralığında gerçekleşen kullanıcı oturumlarını gösterir.
- Panel Sessions: Yönetim paneli (UI) üzerinde aktif oturumlar.
- Gateway Connections: Web Gateway veya PSM üzerinden gerçekleşen ayrıcalıklı bağlantılar.
Bu grafik, kullanıcı trafiğini ve sistemin kullanım yoğunluğunu analiz etmek için kullanılır.
Active Users (Aktif Kullanıcılar)
Bu tablo, şu anda Grizzle ZT-PAM sistemine bağlı kullanıcıların genel listesini gösterir.
| Username | IP Address | Connected |
|---|---|---|
| user01 | 10.x.x.x | Active |
| user02 | 10.x.x.x | Active |
Bu tablo, canlı olarak hangi kullanıcıların oturum açtığını ve hangi istemci adreslerinden bağlandıklarını gösterir.
Account Status (Hesap Durumları)
Vault’ta yönetilen hesapların genel durum dağılımını gösterir.
Her renk farklı bir durumu temsil eder:
| Durum | Açıklama |
|---|---|
| Confirmed | Hesap doğrulandı, CPM yönetimi aktif. |
| Unknown | Henüz doğrulanmamış veya ilk kontrol bekleniyor. |
| Error | Parola değişimi veya bağlantı doğrulaması sırasında hata oluştu. |
| Disable / In Progress | Devre dışı veya işlem aşamasında hesap yok. |
Bu alan, Vault’taki hesapların sağlık durumunu ve CPM performansını izlemek için kritik bir göstergedir.
Date Filter (Tarih Filtresi)
Ekranın üst kısmındaki From / To Date alanı, gösterilen istatistiklerin zaman aralığını belirler.
Yönetici belirli bir tarih aralığı seçebilir veya “Now” seçeneğiyle anlık durumu görüntüleyebilir.
Bu filtre, audit analizi ve geçmiş kullanıcı aktivitelerini incelemek için kullanılır.
Dashboard’un Amacı
- Sistem genel sağlık durumunu anlık izlemek
- Aktif kullanıcıları ve oturumları takip etmek
- Parola yönetimi ve bağlantı istatistiklerini analiz etmek
- Audit log sayılarıyla sistemin kullanım yoğunluğunu ölçmek
Yönetici bu ekran sayesinde:
“Kaç kullanıcı aktif, kaç hesap yönetiliyor, kaç oturum açık, sistemde hata var mı?”
gibi sorulara anında yanıt alabilir.
Özet
Tüm metrikler Vault, CPM, PSM