Master Policy
Master Policy, sistemdeki tüm kullanıcı, grup ve platform davranışlarını belirleyen merkezi politika yönetim ekranıdır.
Bu sayfa üzerinden hem platform seviyesinde hem de user/group seviyesinde güvenlik, erişim ve parola politikaları yapılandırılabilir.

Platform Level Policies
Aşağıdaki politikalar platform seviyesinde aktif edilir.
Her biri, account kullanımı sırasında belirli davranışları zorunlu kılar veya sınırlandırır.
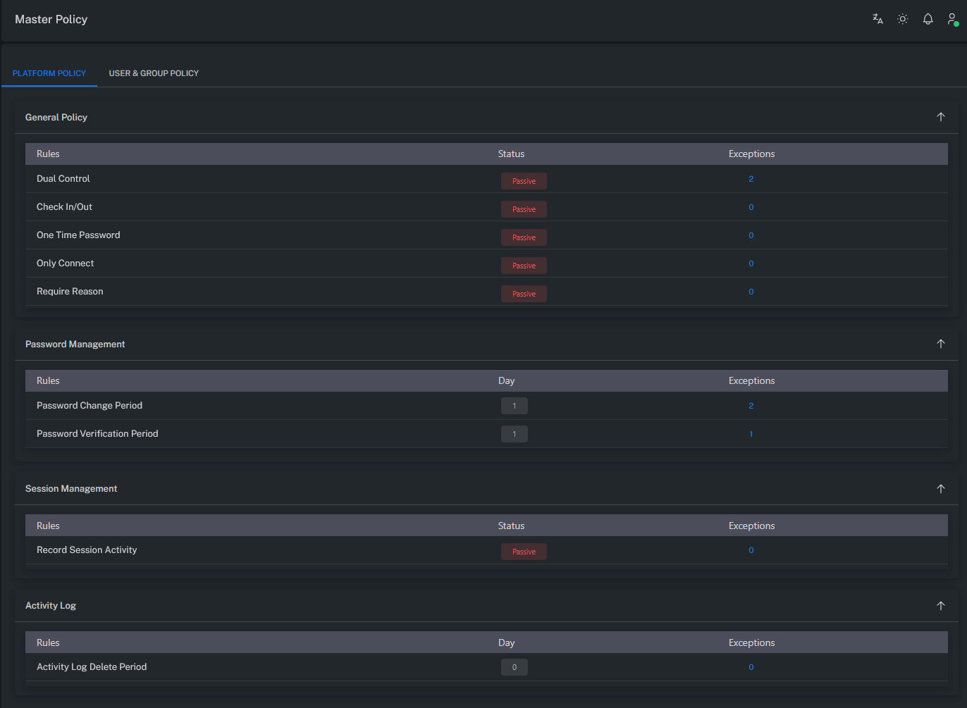
Dual Control
Account kullanımı esnasında SHOW, COPY veya CONNECT işlemleri yapılırken onaya gönderilmesini sağlar.
Bu özellik etkinleştirildiğinde, işlem yapılmadan önce Request / Approval (onay) süreci devreye girer.
Check In / Out
Account’ların aynı anda yalnızca bir kullanıcı tarafından kullanılmasını sağlar.
Bir kullanıcı account’u kullanırken, başka bir kullanıcı aynı hesaba erişmeye çalıştığında işlem engellenir.
One Time Password
Account kullanımından sonra parolanın otomatik olarak değiştirilmesini sağlar.
Bu sayede her kullanım sonrası yeni bir parola üretilir.
Only Connect
Account kullanımını sadece CONNECT (bağlantı) düzeyinde sınırlar.
SHOW veya COPY gibi parola görüntüleme işlemleri devre dışı bırakılır.
Require Reason
Account kullanımı sırasında Reason (gerekçe) bilgisinin zorunlu olarak girilmesini sağlar.
Her işlem kayıt altına alınır ve gerekçesiyle birlikte loglanır.
Password Change Period
Account şifrelerinin otomatik değişim periyodunu belirler.
Son şifre değişiminden X gün sonra parolanın otomatik olarak yenilenmesini sağlar.
Password Verification Period
Account şifrelerinin doğrulama (verify) sıklığını belirler.
Son doğrulamadan X gün geçtikten sonra parola doğrulama işlemi otomatik olarak yapılır.
Record Session Activity
Oturumlara (session) ait detaylı aktivitelerin loglanmasını sağlar.
Bu özellik etkinleştirildiğinde, kullanıcı eylemleri ayrıntılı olarak kayıt altına alınır.
Activity Log Delete Period
Activity loglarının sistemde saklanma süresini belirler.
Belirtilen X gün sonunda log kayıtları otomatik olarak silinir.

User / Group Level Policies
Aşağıdaki politikalar User veya Group seviyesinde aktif edilir.
Bu politikalar, kullanıcıların oturum açma, MFA doğrulama ve izleme yetkilerini belirler.
MFA Authenticator
Kullanıcıların Authenticator uygulamaları (Google, Microsoft vb.) ile giriş yapmasını sağlar.
Login esnasında doğrulama kodu istenir.
MFA Email
Login esnasında aktivasyon kodu kullanıcıya e-posta yoluyla gönderilir.
Mail sunucusu ayarlarının doğru yapılandırılmış olması gerekir.
Not: Mail sunucu ayarlarını “Mail Server Settings” kısmından doğrulayınız.
MFA SMS
Login esnasında aktivasyon kodu kullanıcıya SMS olarak gönderilir.
Telefon numarası kullanıcı profilinde tanımlı olmalıdır.
Not: SMS sunucu ayarlarının doğru yapılandırıldığından emin olunuz.
AD-HOC Connection
Account View ekranında AD-HOC bağlantı özelliğini aktif eder.
Bu yetki verildikten sonra oturumdan çıkılıp tekrar giriş yapılması gerekmektedir.
AD-HOC Session Recording View
Kullanıcının AD-HOC session kayıtlarını izleme yetkisini sağlar.
Yetki değişikliğinden sonra oturumun yeniden başlatılması gerekir.
AD-HOC Session Live Session View
Kullanıcının AD-HOC oturumlarını canlı olarak izleme (view) yetkisini verir.
Değişiklik sonrası yeniden oturum açılması gereklidir.
AD-HOC Session Live Session Join
Kullanıcının AD-HOC session join (oturuma dahil olma) yetkisini verir.
Değişiklik sonrası yeniden giriş yapılmalıdır.
AD-HOC Session Live Session Terminate
Kullanıcının AD-HOC oturumları sonlandırma (terminate) yetkisini verir.
Değişiklik sonrası yeniden giriş yapılmalıdır.
Recording View
Monitoring → Recordings sayfasını aktif eder.
Kullanıcının bu sayfayı görebilmesi için, ilgili Safe üzerinde yetkili olması gerekir.
Not: Yetki verildikten sonra oturumdan çıkılıp tekrar giriş yapılması gerekmektedir.
Detaylı bilgi için Safe Permission bölümünü inceleyiniz.
Live Session View
Monitoring → Live Connection sayfasının görüntülenmesini sağlar.
Kullanıcının ilgili Safe üzerinde yetkisi bulunmalıdır.
Not: Yetki verildikten sonra oturumdan çıkılıp tekrar giriş yapılması gerekmektedir.
Live Session Join
Monitoring → Live Connection sayfasında JOIN butonunu aktif eder.
Kullanıcı, oturumlara dahil olma yetkisine sahip olur.
Safe yetkisi gereklidir.
Not: Yetki verildikten sonra oturumdan çıkılıp tekrar giriş yapılması gerekmektedir.
Live Session Terminate
Monitoring → Live Connection sayfasında TERMINATE butonunu aktif eder.
Kullanıcı, canlı oturumları sonlandırma yetkisine sahip olur.
Safe yetkisi zorunludur.
Not: Yetki verildikten sonra oturumdan çıkılıp tekrar giriş yapılması gerekmektedir.
Özet
Master Policy, ZT-PAM’in tüm erişim, doğrulama ve oturum yönetimi davranışlarını merkezi olarak kontrol eder.
Platform düzeyinde erişim kuralları belirlenirken, kullanıcı ve grup seviyesinde MFA, AD-HOC ve izleme yetkileri yönetilir.
Bu yapı, sistem genelinde hem güvenlik tutarlılığını hem de merkezi politika bütünlüğünü sağlar.